搜索中...
🔍

未找到相关结果

Akemi

Prometheus普罗米修斯

2024/05/06

如果出现无法载图的情况,请检查与github的连通性

概述

Prometheus是一个开源的系统监控和报警系统,现在已经加入到CNCF基金会,成为继k8s之后第二个在CNCF托管的项目,在kubernetes容器管理系统中,通常会搭配prometheus进行监控,同时也支持多种exporter采集数据,还支持pushgateway进行数据上报,Prometheus性能足够支撑上万台规模的集群。

特点

对于同一个数据可以打不通的标签,进行分流
使用PromQL进行查询
可以直接在本地部署(docker,rpm包等)
高效存储采样数据,300w时间序列,30s间隔,保留60天,消耗磁盘200G
可异地备份、高可用

样本

在时间序列中的每一个点称为一个样本(sample),样本由以下三部分组成:
1、指标(metric):指标名称和描述当前样本特征的 labelsets;
2、时间戳(timestamp):一个精确到毫秒的时间戳;
3、样本值(value): 一个 float64 的浮点型数据表示当前样本的值。

监控的资源

普罗米修斯对kubernetes的监控:
资源用量、服务运行情况
1、node
2、Container
3、pod
4、service资源
5、ingress

普罗米修斯架构

普罗米修斯可以通过服务发现来采集数据,通过targets表现出来;可以通过alertmanager来进行告警的推送;外接告警面板比如Prometheus web UI或者grafana来通过PromQL进行查询

与zabbix的对比:

高可用方案


在解决了Promthues服务可用性的基础上,同时确保了数据的持久化,当Promthues Server发生宕机或者数据丢失的情况下,可以快速的恢复。 同时Promthues Server可能很好的进行迁移。因此,该方案适用于用户监控规模不大,但是希望能够将监控数据持久化,同时能够确保Promthues Server的可迁移性的场景。


基本HA + 远程存储 + 联邦集群方案:

每个普罗米修斯都采集不同的采样,上传到上级普罗米修斯
Promthues的性能瓶颈主要在于大量的采集任务,因此用户需要利用Prometheus联邦集群的特性,将不同类型的采集任务划分到不同的Promthues子服务中,从而实现功能分区。例如一个Promthues Server负责采集基础设施相关的监控指标,另外一个Prometheus Server负责采集应用监控指标。再有上层Prometheus Server实现对数据的汇聚。

Prometheus安装与部署

node-exporter组件安装与配置

node-exporter组件可以采集及其的监控指标数据

在github下载最新版的node-exporter安装包

https://github.com/prometheus/node_exporter/releases/tag/v1.7.0

上传到各个节点并解压
crictl -n=k8s.io images import node_exporter-1.7.0.linux-amd64.tar.gz

1
2
3
4
5
6
7
8
9
10
11
12
13
14
15
16
17
18
19
20
21
22
23
24
25
26
27
28
29
30
31
32
33
34
35
36
37
38
39
40
41
42
43
44
45
46
47
48
49
50
51
52
53
54
55
56
57
58
59
60
61
62
63
64
65
66
67
68
69
70
71
72
73
74
75
76
77
78
79
80
81
82
83
84
#准备一个命名空间
kubectl create ns monitor-sa
cat > node-exporter.yaml << EOF
apiVersion: apps/v1
kind: DaemonSet #可以保证k8s集群的每个节点都运行完全一样的pod
metadata:
name: node-exporter
namespace: monitor-sa
labels:
name: node-exporter
spec:
selector:
matchLabels:
name: node-exporter
template:
metadata:
labels:
name: node-exporter
spec:
hostPID: true
hostIPC: true
hostNetwork: true
# hostNetwork、hostIPC、hostPID都为True时,表示这个Pod里的所有容器,会直接使用宿主机的网络,直接与宿主机进行IPC(进程间通信)通信,可以看到宿主机里正在运行的所有进程。
加入了hostNetwork:true会直接将我们的宿主机的9100端口映射出来,从而不需要创建service 在我们的宿主机上就会有一个9100的端口
containers:
- name: node-exporter
image: quay.io/prometheus/node-exporter:latest
imagePullPolicy: IfNotPresent
ports:
- containerPort: 9100 #exporter默认监听端口为9100
resources:
requests:
cpu: 0.15 #这个容器运行至少需要0.15核cpu
securityContext:
privileged: true #开启特权模式
args:
- --path.procfs #配置挂载宿主机(node节点)的路径,cpu与内存信息等
- /host/proc
- --path.sysfs #配置挂载宿主机(node节点)的路径
- /host/sys
- --collector.filesystem.ignored-mount-points
- '"^/(sys|proc|dev|host|etc)($|/)"'
#通过正则表达式忽略某些文件系统挂载点的信息收集
volumeMounts:
- name: dev
mountPath: /host/dev
- name: proc
mountPath: /host/proc
- name: sys
mountPath: /host/sys
- name: rootfs
mountPath: /rootfs
#将主机/dev、/proc、/sys这些目录挂在到容器中,通过这些文件来获取系统信息的。
tolerations: #定义容忍度,允许部署到master节点上
- key: "node-role.kubernetes.io/control-plane"
operator: "Exists"
effect: "NoSchedule"
volumes:
- name: proc
hostPath:
path: /proc
- name: dev
hostPath:
path: /dev
- name: sys
hostPath:
path: /sys
- name: rootfs
hostPath:
path: /
EOF
kubectl apply -f node-exporter.yaml
ubectl get pods -n monitor -owide
#m每个节点都已经安装上了
NAME READY STATUS RESTARTS AGE IP NODE NOMINATED NODE READINESS GATES
node-exporter-2llm6 1/1 Running 0 20s 192.168.10.121 ws-k8s-master1 <none> <none>
node-exporter-6q49m 1/1 Running 0 20s 192.168.10.122 ws-k8s-master2 <none> <none>
node-exporter-jkr9c 1/1 Running 0 7s 192.168.10.131 ws-k8s-node1 <none> <none>
node-exporter-qnqzm 1/1 Running 0 9s 192.168.10.133 ws-k8s-node3 <none> <none>
node-exporter-wkkgr 1/1 Running 0 8s 192.168.10.132 ws-k8s-node2 <none> <none>

#测试查看采集的数据
curl http://192.168.10.133:9100/metrics

安装Prometheus server

1.创建一个sa名为monitor,并且将其作为user与sa都绑定cluster-admin的clusterrole

1
2
3
4
5
kubectl create sa monitor -n monitor-sa
kubectl create clusterrolebinding monitor-clusterrolebinding -n monitor-sa \
--clusterrole=cluster-admin --serviceaccount=monitor-sa:monitor
kubectl create clusterrolebinding monitor-clusterrolebinding-1 -n monitor-sa \
--clusterrole=cluster-admin --user=system:serviceaccount:monitor:monitor-sa

2.准备部署的节点上创建存储数据的目录
mkdir /data
chmod 777 /data

3.创建configmap存储卷来存放Prometheus配置信息
这种configmap定义了服务发现,一般只要去下载模板,然后再模板的基础上进行修改即可

1
2
3
4
5
6
7
8
9
10
11
12
13
14
15
16
17
18
19
20
21
22
23
24
25
26
27
28
29
30
31
32
33
34
35
36
37
38
39
40
41
42
43
44
45
46
47
48
49
50
51
52
53
54
55
56
57
58
59
60
61
62
63
64
65
66
67
68
69
70
71
72
73
74
75
76
77
78
79
80
81
82
83
84
cat > prometheus-cfg.yaml << EOF
---
kind: ConfigMap
apiVersion: v1
metadata:
labels:
app: prometheus
name: prometheus-config
namespace: monitor-sa
data:
prometheus.yml: | #配置文件
global: #全局配置
scrape_interval: 15s #采集间隔
scrape_timeout: 10s #超时时间
evaluation_interval: 1m #告警的时间间隔
scrape_configs: #数据源
- job_name: 'kubernetes-node' #基于k8s的服务发现
kubernetes_sd_configs: #连接node-exporter
- role: node
relabel_configs: #对于信息筛选
- source_labels: [__address__]
regex: '(.*):10250' #将访问端口变为9100
replacement: '${1}:9100'
target_label: __address__
action: replace
- action: labelmap
regex: __meta_kubernetes_node_label_(.+)
- job_name: 'kubernetes-node-cadvisor' #要采集的指标信息
kubernetes_sd_configs:
- role: node
scheme: https
tls_config:
ca_file: /var/run/secrets/kubernetes.io/serviceaccount/ca.crt
bearer_token_file: /var/run/secrets/kubernetes.io/serviceaccount/token
relabel_configs:
- action: labelmap
regex: __meta_kubernetes_node_label_(.+)
- target_label: __address__
replacement: kubernetes.default.svc:443 #集群service的IP
- source_labels: [__meta_kubernetes_node_name]
regex: (.+)
target_label: __metrics_path__
replacement: /api/v1/nodes/${1}/proxy/metrics/cadvisor
- job_name: 'kubernetes-apiserver' #监控k8s本身的后端pod
kubernetes_sd_configs:
- role: endpoints #服务发现-endpoint模式
scheme: https
tls_config:
ca_file: /var/run/secrets/kubernetes.io/serviceaccount/ca.crt
bearer_token_file: /var/run/secrets/kubernetes.io/serviceaccount/token
relabel_configs:
- source_labels: [__meta_kubernetes_namespace, __meta_kubernetes_service_name, __meta_kubernetes_endpoint_port_name]
action: keep
regex: default;kubernetes;https
- job_name: 'kubernetes-service-endpoints' #监控pod与svc资源
kubernetes_sd_configs:
- role: endpoints
relabel_configs:
- source_labels: [__meta_kubernetes_service_annotation_prometheus_io_scrape]
action: keep
regex: true
- source_labels: [__meta_kubernetes_service_annotation_prometheus_io_scheme]
action: replace
target_label: __scheme__
regex: (https?)
- source_labels: [__meta_kubernetes_service_annotation_prometheus_io_path]
action: replace
target_label: __metrics_path__
regex: (.+)
- source_labels: [__address__, __meta_kubernetes_service_annotation_prometheus_io_port]
action: replace
target_label: __address__
regex: ([^:]+)(?::\d+)?;(\d+)
replacement: $1:$2
- action: labelmap
regex: __meta_kubernetes_service_label_(.+)
- source_labels: [__meta_kubernetes_namespace]
action: replace
target_label: kubernetes_namespace
- source_labels: [__meta_kubernetes_service_name]
action: replace
target_label: kubernetes_name
EOF
kubectl apply -f prometheus-cfg.yaml

4.通过Deployment部署Prometheus
node节点解压
ctr -n=k8s.io images import prometheus-2-2-1.tar.gz

1
2
3
4
5
6
7
8
9
10
11
12
13
14
15
16
17
18
19
20
21
22
23
24
25
26
27
28
29
30
31
32
33
34
35
36
37
38
39
40
41
42
43
44
45
46
47
48
49
50
51
52
53
54
55
56
57
58
59
60
61
62
63
64
65
66
67
68
69
70
71
72
73
74
75
76
77
78
79
80
81
82
83
84
85
86
87
88

cat > prometheus-deploy.yaml << EOF
---
apiVersion: apps/v1
kind: Deployment
metadata:
name: prometheus-server
namespace: monitor
labels:
app: prometheus
spec:
replicas: 1
selector:
matchLabels:
app: prometheus
component: server
#matchExpressions:
#- {key: app, operator: In, values: [prometheus]}
#- {key: component, operator: In, values: [server]}
template:
metadata:
labels:
app: prometheus
component: server
annotations:
prometheus.io/scrape: 'false'
spec:
nodeName: ws-k8s-node1
serviceAccountName: monitor
containers:
- name: prometheus
image: prom/prometheus:v2.2.1
imagePullPolicy: IfNotPresent
command:
- prometheus
- --config.file=/etc/prometheus/prometheus.yml
- --storage.tsdb.path=/prometheus
- --storage.tsdb.retention=720h
- --web.enable-lifecycle
ports:
- containerPort: 9090
protocol: TCP
volumeMounts:
- mountPath: /etc/prometheus
name: prometheus-config
- mountPath: /prometheus/
name: prometheus-storage-volume
volumes:
- name: prometheus-config
configMap:
name: prometheus-config
- name: prometheus-storage-volume
hostPath:
path: /data
type: Directory
EOF
kubectl apply -f prometheus-deploy.yaml

cat > prometheus-svc.yaml << EOF
apiVersion: v1
kind: Service
metadata:
name: prometheus
namespace: monitor-sa
labels:
app: prometheus
spec:
type: NodePort
ports:
- port: 9090
targetPort: 9090
protocol: TCP
selector:
app: prometheus
component: server
EOF
kubectl apply -f prometheus-svc.yaml
kubectl get svc -n monitor-sa
NAME TYPE CLUSTER-IP EXTERNAL-IP PORT(S) AGE
prometheus NodePort 10.106.206.187 <none> 9090:30258/TCP 8s

如果在svc中增加相关的注解,就可以让service本身的状态被抓取
...#增加注解,就会被普罗米修斯抓取到
annotations:
prometheus.io/scrape: "true"
prometheus.io/port: "9090"
...

在cfg中添加的job_name就会被添加到targets中

安装kube-state-metrics组件

kube-state-metrics通过监听API Server生成有关资源对象的状态指标,比如Node、Pod,但只是简单的提供一个metrics数据,并不会存储这些指标数据,所以我们可以使用Prometheus来抓取这些数据然后存储,主要关注的是业务相关的元数据,比如Pod副本状态等;调度了多少个replicas?现在可用的有几个?多少个Pod是running/stopped/terminated状态?Pod重启了多少次等

所需镜像: kube-state-metrics_1_9_0

1
2
3
4
5
6
7
8
9
10
11
12
13
14
15
16
17
18
19
20
21
22
23
24
25
26
27
28
29
30
31
32
33
34
35
36
37
38
39
40
41
42
43
44
45
46
47
48
49
50
51
52
53
54
55
56
57
58
59
60
61
62
63
64
65
66
67
68
69
70
71
72
73
74
75
76
77
78
79
80
81
82
83
84
85
deployment:
---
apiVersion: apps/v1
kind: Deployment
metadata:
name: kube-state-metrics
namespace: kube-system
spec:
replicas: 1
selector:
matchLabels:
app: kube-state-metrics
template:
metadata:
labels:
app: kube-state-metrics
spec:
serviceAccountName: kube-state-metrics
containers:
- name: kube-state-metrics
image: quay.io/coreos/kube-state-metrics:v1.9.0
imagePullPolicy: IfNotPresent
ports:
- containerPort: 8080

rbac:
---
apiVersion: v1
kind: ServiceAccount
metadata:
name: kube-state-metrics
namespace: kube-system
---
apiVersion: rbac.authorization.k8s.io/v1
kind: ClusterRole
metadata:
name: kube-state-metrics
rules:
- apiGroups: [""]
resources: ["nodes", "pods", "services", "resourcequotas", "replicationcontrollers", "limitranges", "persistentvolumeclaims", "persistentvolumes", "namespaces", "endpoints"]
verbs: ["list", "watch"]
- apiGroups: ["extensions"]
resources: ["daemonsets", "deployments", "replicasets"]
verbs: ["list", "watch"]
- apiGroups: ["apps"]
resources: ["statefulsets"]
verbs: ["list", "watch"]
- apiGroups: ["batch"]
resources: ["cronjobs", "jobs"]
verbs: ["list", "watch"]
- apiGroups: ["autoscaling"]
resources: ["horizontalpodautoscalers"]
verbs: ["list", "watch"]
---
apiVersion: rbac.authorization.k8s.io/v1
kind: ClusterRoleBinding
metadata:
name: kube-state-metrics
roleRef:
apiGroup: rbac.authorization.k8s.io
kind: ClusterRole
name: kube-state-metrics
subjects:
- kind: ServiceAccount
name: kube-state-metrics
namespace: kube-system

svc:
---
apiVersion: v1
kind: Service
metadata:
annotations:
prometheus.io/scrape: 'true'
name: kube-state-metrics
namespace: kube-system
labels:
app: kube-state-metrics
spec:
ports:
port: 8080
protocol: TCP
selector:
app: kube-state-metrics

1
2
3
4
5
6
7
8
9
10
11
12
13
scp kube-state-metrics_1_9_0.tar.gz ws-k8s-node1:~
scp kube-state-metrics_1_9_0.tar.gz ws-k8s-node2:~
scp kube-state-metrics_1_9_0.tar.gz ws-k8s-node3:~
ctr -n=k8s.io images import kube-state-metrics_1_9_0.tar.gz

kubectl apply -f kube-state-metrics-rbac.yaml
kubectl apply -f kube-state-metrics-deploy.yaml
kubectl apply -f kube-state-metrics-svc.yaml

get svc -n kube-system
NAME TYPE CLUSTER-IP EXTERNAL-IP PORT(S) AGE
kube-state-metrics ClusterIP 10.100.32.230 <none> 8080/TCP 3h4m

Prometheus的热加载

前提是config里添加了 --web recycle选项

1
2
3
4
5
6
7
8
9
10
11
12
13
14
15
16
17
18
19
20
21
22
23
24
25
26
27
28
29
30
31
32
33
34
apiVersion: v1
kind: Service
metadata:
annotations:
prometheus.io/scrape: "true"
prometheus.io/port: "9090"
name: prometheus
namespace: monitor-sa
labels:
app: prometheus
spec:
type: NodePort
ports:
- port: 9090
targetPort: 9090
protocol: TCP
selector:
app: prometheus
component: server


prometheus.io/scrape: "true"
prometheus.io/port: "9090"
删掉后使用
kubectl apply -f prometheus-svc.yaml

kubectl get svc -n monitor-sa
NAME TYPE CLUSTER-IP EXTERNAL-IP PORT(S) AGE
prometheus NodePort 10.101.15.38 <none> 9090:31427/TCP 147m

curl -X POST http://10.101.15.38:9090/-/reload

curl -X POST http://10.100.243.200:9090/-/reload
立即生效,不影响正常运行

Prometheus数据类型

counter计数器

用于累计值,只会增加,不会减少,比如记录请求次数

重启进程后会重置

例如:
http_response_total{method=”GET”,endpoint=”/api/tracks”} 100
http_response_total{method=”GET”,endpoint=”/api/tracks”} 160

Gauge测量器

常规值,可变大可变小
重启进程后会重置

例如:
memory_usage_bytes{host=”master-01”} 100
memory_usage_bytes{host=”master-01”} 30
memory_usage_bytes{host=”master-01”} 50
memory_usage_bytes{host=”master-01”} 80

histogram柱状图

在查询语言中有三种作用

1.在一段时间内对数据进行采样,后续通过指定区间进行筛选,也可以统计样本总数,最后展示为直方图
2.对每个采样点值进行累加
3.对采样点次数累加

如果定义一个度量类型为histogram,就会自动生成三个对应的指标

在大多数情况下人们都倾向于使用某些量化指标的平均值,例如 CPU 的平均使用率、页面的平均响应时间。这种方式的问题很明显,以系统 API 调用的平均响应时间为例:如果大多数 API 请求都维持在 100ms 的响应时间范围内,而个别请求的响应时间需要 5s,那么就会导致某些 WEB 页面的响应时间落到中位数的情况,而这种现象被称为长尾问题。

要解决这个问题,最简单的方式就是按照请求延迟的范围进行分组。例如,统计延迟在 010ms 之间的请求数有多少,而 1020ms 之间的请求数又有多少。通过这种方式可以快速分析系统慢的原因。Histogram 和 Summary 都是为了能够解决这样问题的存在,通过 Histogram 和 Summary 类型的监控指标,我们可以快速了解监控样本的分布情况。

Histogram 类型的样本会提供三种指标(假设指标名称为 ):
样本的值分布在 bucket 中的数量,命名为 _bucket{le=”<上边界>”}。解释的更通俗易懂一点,这个值表示指标值小于等于上边界的所有样本数量。

1、http 请求响应时间 <=0.005 秒 的请求次数为0
io_namespace_http_requests_latency_seconds_histogram_bucket{path=”/“,method=”GET”,code=”200”,le=”0.005”,} 0.0
2、http 请求响应时间 <=0.01 秒 的请求次数为0
io_namespace_http_requests_latency_seconds_histogram_bucket{path=”/“,method=”GET”,code=”200”,le=”0.01”,} 0.0
3、http 请求响应时间 <=0.025 秒 的请求次数为0
io_namespace_http_requests_latency_seconds_histogram_bucket{path=”/“,method=”GET”,code=”200”,le=”0.025”,} 0.0

所有样本值的大小总和,命名为 _sum。

summary

与histogrm类似,用于表示一段时间内的数据采样结果(通常是请求持续时间或响应大小等),但它直接存储了分位数

它也有三种作用:
1、对于每个采样点进行统计,并形成分位图
2、统计sum
3、统计count

样本值的分位数分布情况,命名为 {quantile=”<φ>”}。
1、含义:这 12 次 http 请求中有 50% 的请求响应时间是 3.052404983s
io_namespace_http_requests_latency_seconds_summary{path=”/“,method=”GET”,code=”200”,quantile=”0.5”,} 3.052404983
2、含义: http 请求中有 90% 的请求响应时间是 8.003261666s
io_namespace_http_requests_latency_seconds_summary{path=”/“,method=”GET”,code=”200”,quantile=”0.9”,} 8.003261666
所有样本值的大小总和,命名为 _sum。
1、含义:http 请求的总响应时间为 51.029495508s
io_namespace_http_requests_latency_seconds_summary_sum{path=”/“,method=”GET”,code=”200”,} 51.029495508

样本总数,命名为 _count。
1、含义:当前一共发生了 12 次 http 请求
io_namespace_http_requests_latency_seconds_summary_count{path=”/“,method=”GET”,code=”200”,} 12.0

PromQL查询语言

用以对时序数据进行查找和筛选

PromQL 表达式计算出来的值有以下几种类型:
瞬时向量 (Instant vector): 一组时序,每个时序只有一个采样值
区间向量 (Range vector): 一组时序,每个时序包含一段时间内的多个采样值
标量数据 (Scalar): 一个浮点数
字符串 (String): 一个字符串,暂时未用

瞬时向量

用在Prometheus的UI界面进行查找

如apiserver_request_total

可以在查询语句后添加大括号,在其中进行筛选条件
apiserver_request_total{job="kubernetes-apiserver",resource="pods"}

支持使用正则进行匹配:
=: 完全相等
! =: 不相等
=: 正则表达式匹配
!
: 正则表达式不匹配
container_processes{container=~"kube-scheduler|kube-proxy"}

区间向量

区间向量选择就是在瞬时向量的基础上加上方括号[]
apiserver_request_total{job="kubernetes-apiserver",resource="pods"}[1m]
能看到过去一分钟发送的请求

偏移向量选择器

前两种都是以当前时间为基准时间,偏移向量选择器可以调整基础时间,可以查询之前的时间区间

五分钟之前的采样
apiserver_request_total{job="kubernetes-apiserver",resource="pods"}offset 5m

一周(week)前的这个时间点过去五分钟的采样
apiserver_request_total{job="kubernetes-apiserver",resource="pods"}[5m] offset 1w

聚合操作符与函数

PromQL用来将向量里的元素聚合的更少

1
2
3
4
5
6
7
8
9
10
11
12
13
14
15
16
17
18
19
20
21
22
23
# 操作符
sum
max
min
avg
stddev 标准差
stdvar 方差
count 元素个数
count——values 等于某值的元素个数
bottomk 最小的k个元素
topk 最大的k个元素
quantile 分位数

#常用函数
abs():绝对值
sqrt():平方根
exp():指数计算
ln():自然对数
ceil():向上取整
floor():向下取整
round():四舍五入取整
delta():计算区间向量里每一个时序第一个和最后一个的差值
sort():排序

例子:

查找node1使用的内存综合:
sum(container_memory_usage_bytes{instance=~”ws-k8s-node1”})/1024/1024/1024

计算节点最近1m所有容器cpu使用率:
sum (rate (container_cpu_usage_seconds_total{instance=“ws-k8s-node1”}[1m])) / sum (machine_cpu_cores{ instance =“ws-k8s-node1”}) * 100

计算最近1m所有容器cpu使用率(用ID进行分组):
sum (rate (container_cpu_usage_seconds_total{id!=”/“}[1m])) by (id)
#把id会打印出来

Grafana可视化界面安装与接入

grafana版本v5.0.4

json下载地址 https://grafana.com/dashboards?dataSource=prometheus&search=kubernetes

Grafana是一个跨平台的开源的度量分析和可视化工具,可以将采集的数据可视化的展示,并及时通知给告警接收方。它主要有以下六大特点:
1、展示方式:快速灵活的客户端图表,面板插件有许多不同方式的可视化指标和日志,官方库中具有丰富的仪表盘插件,比如热图、折线图、图表等多种展示方式;
2、数据源:Graphite,InfluxDB,OpenTSDB,Prometheus,Elasticsearch,CloudWatch和KairosDB等;
3、通知提醒:以可视方式定义最重要指标的警报规则,Grafana将不断计算并发送通知,在数据达到阈值时通过Slack、PagerDuty等获得通知;
4、混合展示:在同一图表中混合使用不同的数据源,可以基于每个查询指定数据源,甚至自定义数据源;
5、注释:使用来自不同数据源的丰富事件注释图表,将鼠标悬停在事件上会显示完整的事件元数据和标记。

1
2
3
4
5
6
7
8
9
10
11
12
13
14
15
16
17
18
19
20
21
22
23
24
25
26
27
28
29
30
31
32
33
34
35
36
37
38
39
40
41
42
43
44
45
46
47
48
49
50
51
52
53
54
55
上传heapster-grafana-amd64_v5_0_4.tar.gz到node
ctr -n=k8s.io images import heapster-grafana-amd64_v5_0_4.tar.gz

###grafana.yaml
apiVersion: apps/v1
kind: Deployment
metadata:
name: monitoring-grafana
namespace: kube-system
spec:
replicas: 1
selector:
matchLabels:
task: monitoring
k8s-app: grafana
template:
metadata:
labels:
task: monitoring
k8s-app: grafana
spec:
containers:
- name: grafana
image: k8s.gcr.io/heapster-grafana-amd64:v5.0.4
imagePullPolicy: IfNotPresent
ports:
- containerPort: 3000
protocol: TCP
volumeMounts:
- mountPath: /etc/ssl/certs
name: ca-certificates
readOnly: true
- mountPath: /var
name: grafana-storage
env:
- name: INFLUXDB_HOST
value: monitoring-influxdb
- name: GF_SERVER_HTTP_PORT
value: "3000"
# The following env variables are required to make Grafana accessible via
# the kubernetes api-server proxy. On production clusters, we recommend
# removing these env variables, setup auth for grafana, and expose the grafana
# service using a LoadBalancer or a public IP.

kubectl apply -f grafana.yaml

#查看状态
kubectl get pods -n kube-system -owide | grep monitor
monitoring-grafana-65bb7f7f84-tk2ps 1/1 Running 0 21s 10.244.193.133 ws-k8s-node3 <none> <none>

kubectl get svc -n kube-system | grep moni
monitoring-grafana NodePort 10.110.11.84 <none> 80:31083/TCP 60s

浏览器访问node ip 192.168.10.121:31083进入

创建数据源
——选择类型Prometheus
——输入apiserver的地址,或用dns进行解析后的地址(前提是网络正常,没有解析错误)

进入import,import网上下载的一些模板json文件

docker_rev1

node_exporter.json

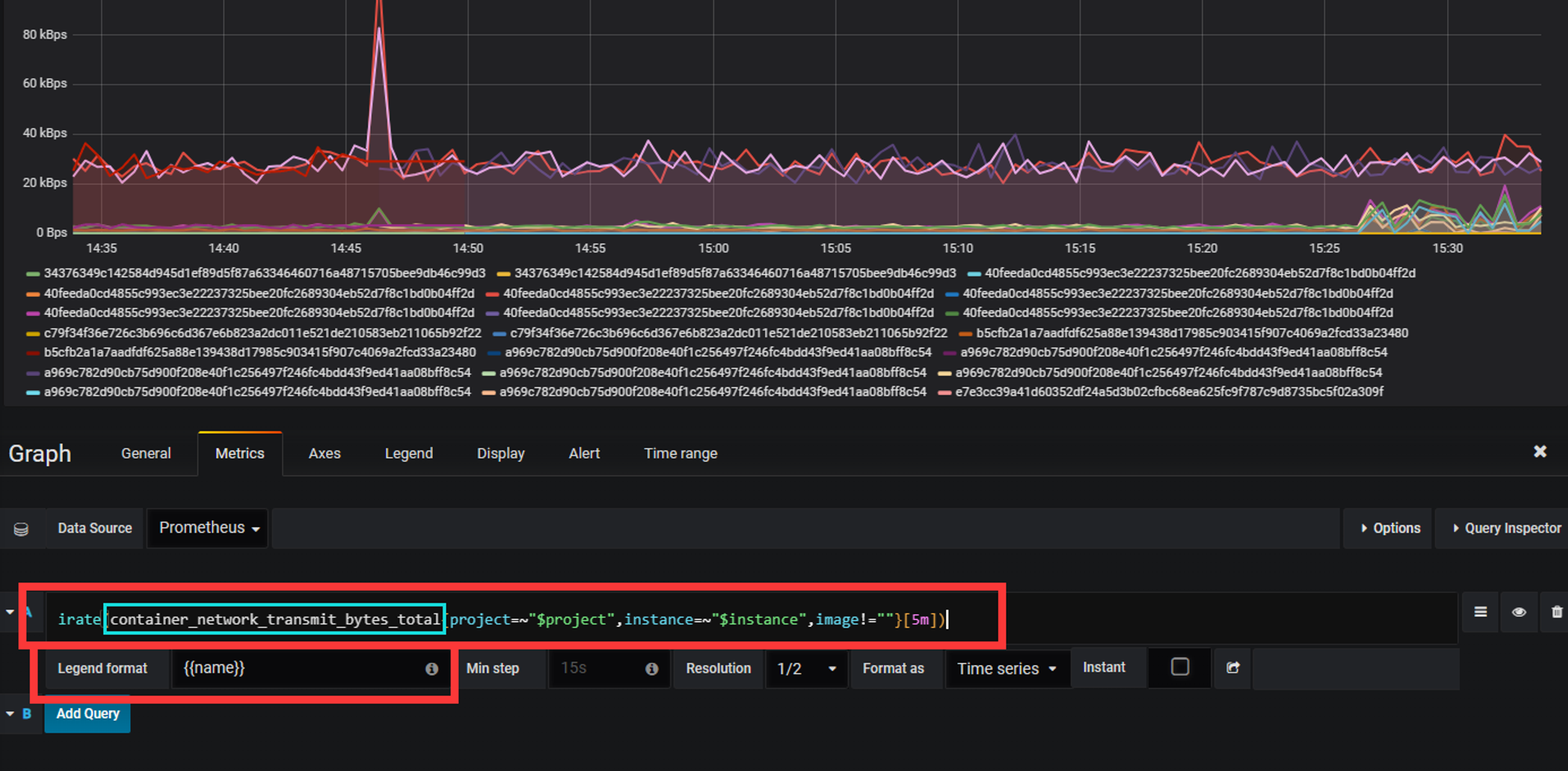
Prometheus中每个选项都可以打开进行编辑,其中包含拉取的数据源,显示的选项名

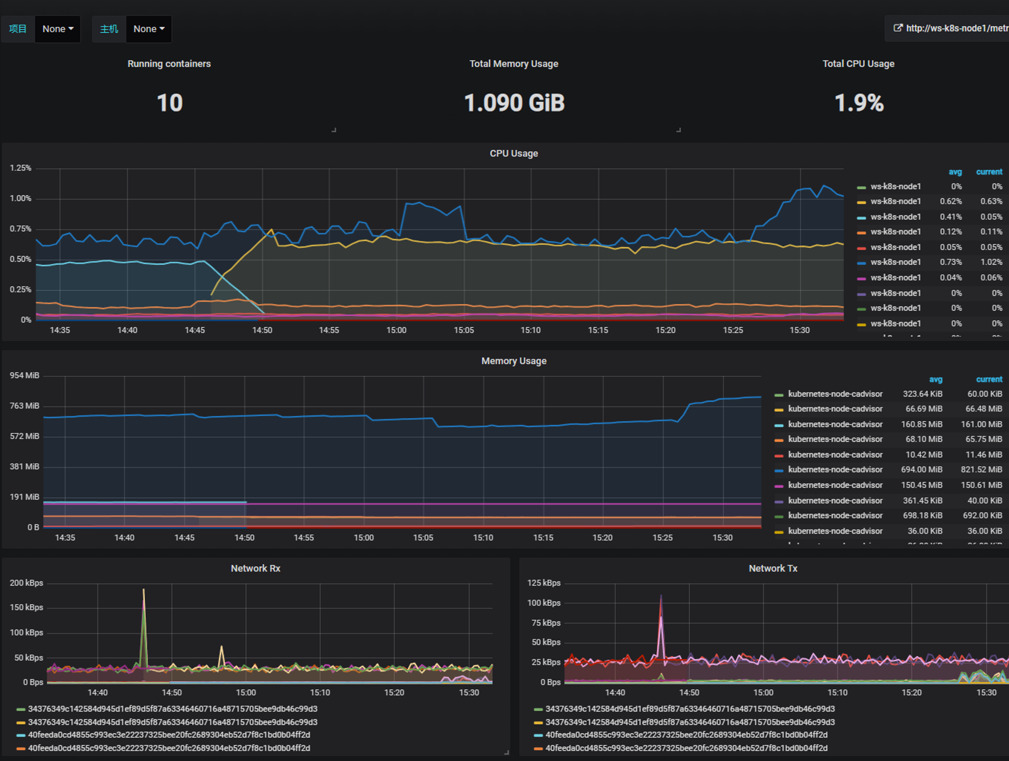
导入node-exporter

导入kube-state-metrics

kube-state-metrics.json

alertmanager告警推送

报警处理流程如下:

  1. Prometheus Server监控目标主机上暴露的http接口(这里假设接口A),通过Promethes配置的’scrape_interval’定义的时间间隔,定期采集目标主机上监控数据。

  2. 当接口A不可用的时候,Server端会持续的尝试从接口中取数据,直到”scrape_timeout”时间后停止尝试。这时候把接口的状态变为“DOWN”。

  3. Prometheus同时根据配置的”evaluation_interval”的时间间隔,定期(默认1min)的对Alert Rule进行评估;当到达评估周期的时候,发现接口A为DOWN,即UP=0为真,激活Alert,进入“PENDING”状态,并记录当前active的时间;

  4. 当下一个alert rule的评估周期到来的时候,发现UP=0继续为真,然后判断警报Active的时间是否已经超出rule里的‘for’ 持续时间,如果未超出,则进入下一个评估周期;如果时间超出,则alert的状态变为“FIRING”;同时调用Alertmanager接口,发送相关报警数据。

  5. AlertManager收到报警数据后,会将警报信息进行分组,然后根据alertmanager配置的“group_wait”时间先进行等待。等wait时间过后再发送报警信息。

  6. 属于同一个Alert Group的警报,在等待的过程中可能进入新的alert,如果之前的报警已经成功发出,那么间隔“group_interval”的时间间隔后再重新发送报警信息。比如配置的是邮件报警,那么同属一个group的报警信息会汇总在一个邮件里进行发送。

  7. 如果Alert Group里的警报一直没发生变化并且已经成功发送,等待‘repeat_interval’时间间隔之后再重复发送相同的报警邮件;如果之前的警报没有成功发送,则相当于触发第6条条件,则需要等待group_interval时间间隔后重复发送。

以上这些选项都可以在配置文件中修改来进行调整

安装alertmanager,并推送至邮箱

下载并导入alertmanager的镜像,不赘述

1
2
3
4
5
6
7
scp alertmanager.tar.gz ws-k8s-node1:~
scp alertmanager.tar.gz ws-k8s-node2:~
scp alertmanager.tar.gz ws-k8s-node3:~

ssh ws-k8s-node1 "ctr -n=k8s.io import images alertmanager.tar.gz"
ssh ws-k8s-node2 "ctr -n=k8s.io import images alertmanager.tar.gz"
ssh ws-k8s-node3 "ctr -n=k8s.io import images alertmanager.tar.gz"

自定义alertmanager的cm,对邮箱相关进行设置

1
2
3
4
5
6
7
8
9
10
11
12
13
14
15
16
17
18
19
20
21
22
23
24
25
26
27
28
29
30
31
32
33
34
35
36
37
38
39
40
41
42
43
44
45
46
47
48
49
50
51
52
53
54
55
56
57
58
59
60
61
62
63
64
65
66
67
68
69
70
71
72
73
74
75
76
77
78
79
80
81
82
83
84
85
86
87
#master1
mkdir alertmanager
cd alertmanager/

vim alertmanager-cm.yaml #创建一个cm,将其使用volume进行挂载
kind: ConfigMap
apiVersion: v1
metadata:
name: alertmanager
namespace: monitor-sa
data:
alertmanager.yml: |-
global:
resolve_timeout: 1m #超时时间
smtp_smarthost: 'smtp.163.com:25' #发送163邮箱的协议
smtp_from: 'alertwarning@163.com' #发送告警的邮箱
smtp_auth_username: 'alertwarning@163.com' #邮箱名
smtp_auth_password: 'xxxx' #服务授权码,我的不告诉你
smtp_require_tls: false #
route: #路由
group_by: [alertname]
group_wait: 10s #告警生产后等待时间
group_interval: 10s
repeat_interval: 10m #重复发送告警的间隔时间
receiver: default-receiver #和下面要对应名称
receivers: #接受者
- name: 'default-receiver' #
email_configs:
- to: '1320991378@qq.com' #接收的邮箱
send_resolved: true

kubectl apply -f alertmanager-cm.yaml
kubectl get cm -n monitor-sa
NAME DATA AGE
alertmanager 1 16s
kube-root-ca.crt 1 45h
prometheus-config 1 11h


[alertmanager-cfg](https://prod-files-secure.s3.us-west-2.amazonaws.com/1adb32de-ce87-43d3-9ff8-2c6ca7336f75/da5f54b4-5810-475a-b016-89202c0b7b5e/Untitled.txt)

[prometheus-alertmanager-deploy](https://prod-files-secure.s3.us-west-2.amazonaws.com/1adb32de-ce87-43d3-9ff8-2c6ca7336f75/bbe0d8fd-ba06-4f8a-875a-e1a82219b82e/Untitled.txt)

```bash
... #修改,选择jobname采集etcd的信息
- job_name: 'kubernetes-etcd'
scheme: https
tls_config:
ca_file: /var/run/secrets/kubernetes.io/k8s-certs/etcd/ca.crt
cert_file: /var/run/secrets/kubernetes.io/k8s-certs/etcd/server.crt
key_file: /var/run/secrets/kubernetes.io/k8s-certs/etcd/server.key
scrape_interval: 5s
static_configs:
- targets: ['192.168.10.121:2379'] #采集的端口
...
kubectl apply -f prometheus-alertmanager-cfg.yaml

创建alert的secret
kubectl -n monitor-sa create secret generic etcd-certs \
--from-file=/etc/kubernetes/pki/etcd/server.key \
--from-file=/etc/kubernetes/pki/etcd/server.crt \
--from-file=/etc/kubernetes/pki/etcd/ca.crt

kubectl describe secret etcd-certs -n monitor-sa
Name: etcd-certs
Namespace: monitor-sa
Labels: <none>
Annotations: <none>
Type: Opaque
Data
====
ca.crt: 1094 bytes
server.crt: 1212 bytes
server.key: 1675 bytes

kubectl apply -f prometheus-alertmanager-deploy.yaml
kubectl get pods -n monitor-sa | grep pro
prometheus-server-6bfd99f866-f2dnb 2/2 Running 0 39s

kubectl apply -f alertmanager-svc.yaml

kubectl get svc -n monitor-sa
NAME TYPE CLUSTER-IP EXTERNAL-IP PORT(S) AGE
alertmanager NodePort 10.110.91.131 <none> 9093:30066/TCP 100s
prometheus NodePort 10.101.15.38 <none> 9090:31427/TCP 12h

看到对etc已经进行了监控

推送到企业微信

前提:需要让你作为这部分的管理人,不然无法使用

1.注册企业微信

登陆网址:https://work.weixin.qq.com/

找到应用管理,创建应用
应用名字wechat

创建成功之后显示如下:
这个密钥要记录

1
2
AgentId:1000003
Secret:xxxxxxxx

2.修改alertmanager-cm.yaml
添加

1
2
3
4
5
6
7
8
9
10
11
12
route:
group_by: [alertname]
group_wait: 10s
group_interval: 10s
repeat_interval: 3m
receiver: "prometheus"
receivers:
- name: 'prometheus'
wechat_configs:
to_user: '@all'
agent_id: 1000003
api_secret: xxxxxxxx

参数说明:

secret: 企业微信(“企业应用”–>”自定应用”[Prometheus]–> “Secret”)
wechat是本人自创建应用名称 corp_id: 企业信息(“我的企业”—>”CorpID”[在底部]) agent_id: 企业微信(“企业应用”–>”自定应用”[Prometheus]–> “AgentId”)
wechat是自创建应用名称 #在这创建的应用名字是wechat,那么在配置route时,receiver也应该是Prometheus
to_user: ‘@all’ :发送报警到所有人

prometheus监控mysql

监控单机mysql

1
2
3
4
5
6
7
8
9
10
11
12
13
14
15
16
17
18
19
20
21
22
23
24
25
26
27
28
29
30
31
32
33
34
35
36
37
38
39
40
41
42
43
44
45
46
47
1.
在master节点 安装mysql,并解压mysqld-exporter工具二进制程序
cp mysqld_exporter-0.10.0.linux-amd64.tar.gz ~
tar -xf mysqld_exporter-0.10.0.linux-amd64.tar.gz

2.
将二进制程序拷贝到/usr/bin目录下
cp mysqld_exporter /usr/

3.
登录mysql,创建新用户mysqld_exporter
mysql -uroot -h 192.168.10.100 -p

4.
对新用户进行授权
CREATE USER 'mysql_exporter'@'localhost' IDENTIFIED BY 'Admin@123';
GRANT PROCESS, REPLICATION CLIENT, SELECT ON *.* TO 'mysql_exporter'@'localhost';

5.
在目录下创建my.conf文件,将mysql的用户名和密码放进去
cat my.conf
[client]
user=mysql_exporter
password=Admin@123

6.
nohup启动程序,并且指定conf配置文件(默认监听9104端口)
ohup ./mysqld_exporter --config.my-cnf=./my.conf &
ss -tunlp | grep 9104
tcp LISTEN 0 4096 *:9104 *:* users:(("mysqld_exporter",pid=211669,fd=3))

7.
修改Prometheus的cfg
添加一个job_name

...
- job_name: 'solo-mysql'
static_configs:
- targets: ['192.168.10.100:9104']
...

8.
重新delete与apply,并且热加载

9.
导入grafana针对MYSQL的json

Prometheus监控Redis

部署redis与redis服务发现

1
2
3
4
5
6
7
8
9
10
11
12
13
14
15
16
17
18
19
20
21
22
23
24
25
26
27
28
29
30
31
32
33
34
35
36
37
38
39
40
41
42
43
44
45
46
47
48
49
50
apiVersion: apps/v1  
kind: Deployment
metadata:
name: redis
namespace: kube-system
spec:
replicas: 1
selector:
matchLabels:
app: redis
template:
metadata:
labels:
app: redis
spec:
containers:
- name: redis # redis容器
image: redis:7.2.4
resources:
requests:
cpu: 100m
memory: 100Mi
ports:
- containerPort: 6379 # redis默认端口6379
- name: redis-exporter
image: oliver006/redis_exporter:latest # redis服务发现
resources:
requests:
cpu: 100m
memory: 100Mi
ports:
- containerPort: 9121

---
apiVersion: v1
kind: Service
metadata:
name: redis
namespace: kube-system
annotations:
prometheus.io/scrape: "true" #打标注,使其可以被Prometheus采集到
prometheus.io/port: "9121"
spec:
selector:
app: redis
ports:
port: 6379
targetPort: 6379
port: 9121
targetPort: 9121

Prometheus监控nginx(待更新)

Pushgateway收集信息

Pushgateway简介:
Pushgateway是prometheus的一个组件,prometheus server默认是通过exporter主动获取数据(默认采取pull拉取数据);pushgateway则是通过被动方式推送数据到prometheus server,用户可以写一些自定义的监控脚本把需要监控的数据发送给pushgateway, 然后pushgateway再把数据发送给Prometheus server

pushgateway缺点:
Prometheus拉取状态只针对 pushgateway, 不能对每个节点都有效;
Pushgateway出现问题,整个采集到的数据都会出现问题
监控下线,prometheus还会拉取到旧的监控数据,需要手动清理pushgateway不要的数据。

安装pushgateway

1
2
3
4
5
6
7
docker pull prom/pushgateway
docker save prom/pushgateway:latest -o pushgateway.tar.gz
ctr -n=k8s.io image import pushgateway.tar.gz

容器化运行,我直接在1panel主机运行
docker run -d --name pushgateway -p 9091:9091 prom/pushgateway
地址为192.168.10.100:9091

修改Prometheus配置

1
2
3
4
5
6
7
8
9
10
11
12
修改Prometheus-alertmanager-cfg.yaml文件
添加job静态配置,去做服务发现
- job_name: 'pushgateway'
scrape_interval: 5s
static_configs:
- targets: ['192.168.10.100:9091']
honor_labels: true # 防止pushgateway和Prometheus中的标签冲突,比如instance、job等
设置查询周期为5s

kubectl apply -f prometheus-alertmanager-cfg.yaml
kubectl delete -f prometheus-alertmanager-deploy.yaml
kubectl apply -f prometheus-alertmanager-deploy.yaml

测试

1
2
发送一条测试消息,以二进制向pushgateway发送
echo " metric 3.6" | curl --data-binary @- http://192.168.10.100:9091/metrics/job/test_job

1
2
3
4
5
6
7
8
测试
cat <<EOF | curl --data-binary @- http://192.168.10.100:9091/metrics/job/test_job/instance/test_instance
#TYPE node_memory_usage gauge
node_memory_usage 36
# TYPE memory_total gauge
node_memory_total 36000
EOF
可以从Prometheus上进行查找

1
2
3
4
5
删除数据
# 删除instance
curl -X DELETE http://192.168.10.100:9091/metrics/job/test_job/instance/test_instance
# 删除test_job的组
curl -X DELETE http://192.168.10.100:9091/metrics/job/test_job

实战

push.sh脚本

1
2
3
4
5
6
7
8
9
10
11
#!/bin/bash
node_memory_usages=$(free -m | grep Mem | awk '{print $3/$2*100}')
job_name="memory"
instance_name=$(ip -4 addr show | grep 'inet ' | grep -v 'inet6' | grep -oP 'inet \K[\d.]+' | grep '192.168.10.' | head -n 1)

cat <<EOF | curl --data-binary @- http://192.168.10.100:9091/metrics/job/$job_name/instance/$instance_name
#TYPE node_memory_usages gauge
node_memory_usages $node_memory_usages
EOF

通过Cronjob+脚本的方式就可以定时上报信息

CATALOG
  1. 1. 概述
    1. 1.1. 特点
    2. 1.2. 样本
    3. 1.3. 监控的资源
  2. 2. 普罗米修斯架构
    1. 2.1. 高可用方案
  3. 3. Prometheus安装与部署
    1. 3.1. node-exporter组件安装与配置
    2. 3.2. 安装Prometheus server
    3. 3.3. 安装kube-state-metrics组件
  4. 4. Prometheus的热加载
  5. 5. Prometheus数据类型
    1. 5.1. counter计数器
    2. 5.2. Gauge测量器
    3. 5.3. histogram柱状图
    4. 5.4. summary
  6. 6. PromQL查询语言
    1. 6.1. 瞬时向量
    2. 6.2. 区间向量
    3. 6.3. 偏移向量选择器
    4. 6.4. 聚合操作符与函数
  7. 7. Grafana可视化界面安装与接入
  8. 8. alertmanager告警推送
    1. 8.1. 安装alertmanager,并推送至邮箱
    2. 8.2. 自定义alertmanager的cm,对邮箱相关进行设置
    3. 8.3. 推送到企业微信
  9. 9. prometheus监控mysql
  10. 10. Prometheus监控Redis
  11. 11. Prometheus监控nginx(待更新)
  12. 12. Pushgateway收集信息
    1. 12.1. 安装pushgateway
    2. 12.2. 修改Prometheus配置
    3. 12.3. 测试
    4. 12.4. 实战